"The only additional software you truly NEED for Salesforce."
Unlike CodeScan, Gearset can distinguish between technical debt and new issues, so your team gets value from day one.
Gearset vs CodeScan
Unlike CodeScan, Gearset can distinguish between technical debt and new issues, so your team gets value from day one.

Code Reviews made our process so much faster. It catches best practice issues earlier and automatically, with very high accuracy.”
Technical Architect, Mavens
10,131
93.7%
$625K
$202K
300+
98%
00:02:17
See why Salesforce teams trust Gearset’s accurate, Salesforce-aware code reviews to reduce triage, automate fixes, and ship safer deployments over tools like CodeScan.
CodeScan offers limited metadata support beyond Apex. Code Reviews scans 300+ Salesforce metadata types including Flows, custom objects and declarative config.
Gearset's Salesforce-aware analysis reduces false positives and separates tech debt from new issues — reducing noise and keeping reviews clear.
CodeScan only works once you've cleared your technical debt. Gearset separates technical debt from new issues, so you can start using it immediately. It even helps you clean up your debt over time.
Code Reviews doesn’t just tell you what’s wrong — it can also implement certain fixes for you. This means less time spent fixing and more time building.
Unlike with CodeScan, Code Reviews doesn't let developers suppress findings by annotating code. Be confident that your quality gates hold across your team.
To confidently review AI-generated code, you need a deterministic tool. Gearset applies standards-based checks that evaluate every change consistently — no hallucinations.
“When you have almost 30 people pushing changes and only 2 to 3 people reviewing, they need as much help as they can get. Code Reviews has sped up our review process immensely, by flagging issues straight off the bat and helping us fix them.” — Ergon
Here’s what you should look for in a Salesforce code review solution — and how Gearset delivers:
Gearset is ISO 27001 certified and offers you enterprise-grade security. Your Salesforce data and metadata are encrypted in transit and at rest, hosted on the same AWS data centers trusted by Salesforce, with 24/7 intrusion detection. These security foundations support compliance requirements across regions and give teams of all sizes the freedom to move fast and innovate with confidence.
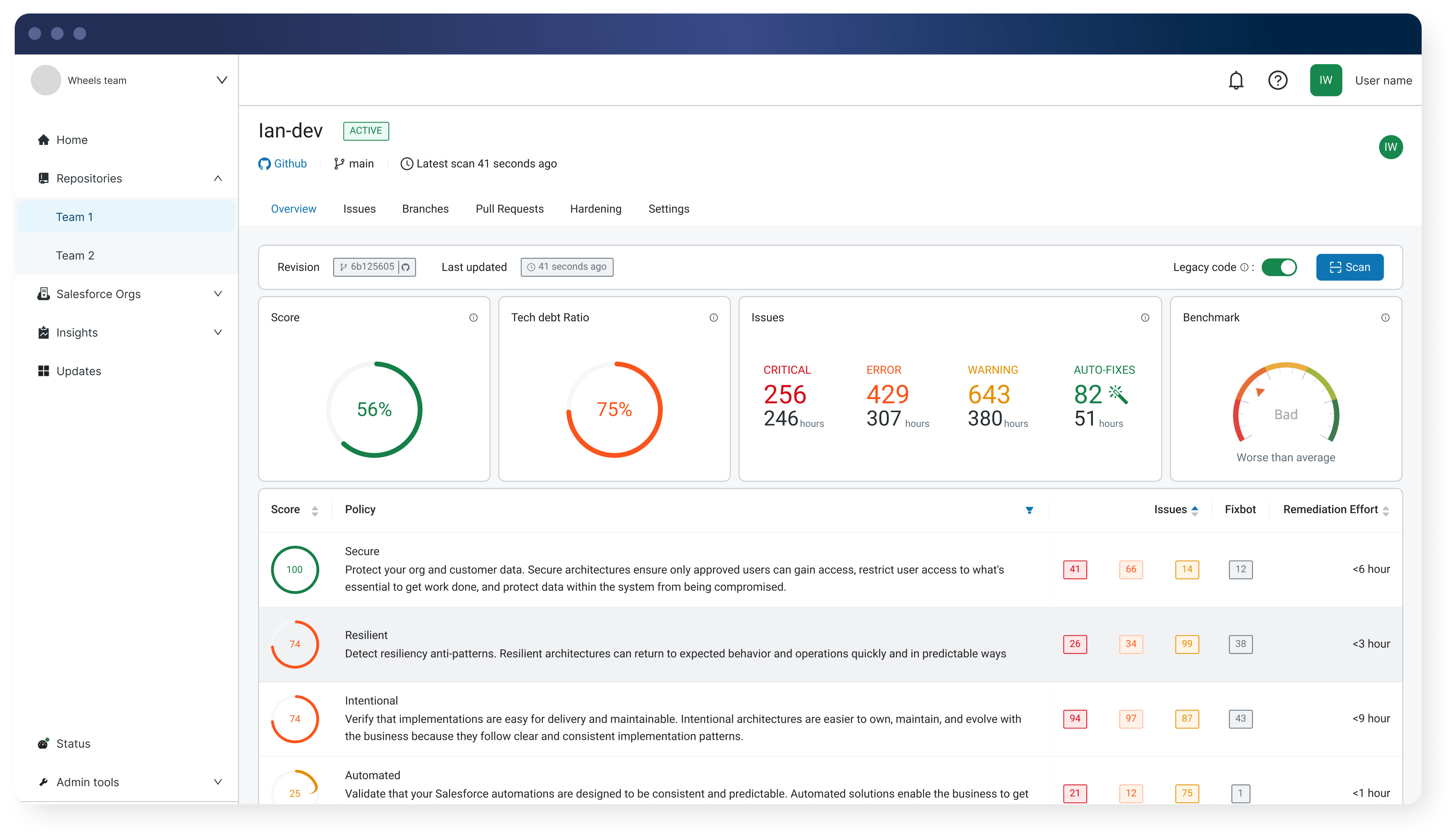
The biggest difference is how each solution handles existing code. CodeScan is a static code analysis (SCA) tool built for Salesforce with a large ruleset. But it doesn’t distinguish between new issues and existing technical debt — so teams either spend months cleaning up legacy code before they can start gating, or ignore tech debt entirely and lose the value of quality checks.
Gearset’s Code Reviews solves this with Protection Mode. You set a reference date, and any issues introduced before it are classified as tech debt — separated from new findings. You can start enforcing quality gates on new changes from day one, while addressing legacy issues at your own pace.
Beyond that, Code Reviews scans 300+ metadata types — including Flows, custom objects, and declarative configuration — and evaluates each change in the context of your org. When it finds an issue, it can generate a pull request to fix it automatically, keeping your team focused on meaningful changes rather than repetitive remediation.
If your team needs to get value quickly on an established codebase — with accurate, org-aware analysis and automated remediation across code and configuration — Gearset is the stronger choice.
CodeScan supports Apex, Visualforce, Lightning Web Components and has limited support for Flows and metadata types beyond Apex. If your team builds with a combination of pro-code and declarative development, you’ll need a solution that reviews both. Gearset’s Code Reviews scans 300+ metadata types, giving you visibility across your entire change — not just the Apex and LWC components.
CodeScan evaluates code against a static ruleset. Gearset evaluates changes in the context of your Salesforce org — considering configuration, object relationships, and how components interact during deployment and runtime. This org-aware approach produces fewer false positives and more relevant results.
Yes. Code Reviews doesn’t just flag problems — it applies Salesforce-specific fixes automatically and generates pull requests for common issues like sharing violations, missing @IsTest methods, and insecure endpoints. This removes repetitive manual work from the review process and keeps your team focused on the changes that need human judgment.
CodeScan identifies issues and offers recommendations, but doesn’t generate automated fixes or pull requests.
CodeScan doesn’t distinguish between new issues and existing technical debt. In practice, this means teams either spend weeks or months cleaning up legacy code before they can start gating — or they ignore tech debt entirely and lose the value of quality checks.
Gearset’s Code Reviews lets you set a reference date, where any issues introduced before that date are classified as tech debt and separated from new findings. You can start enforcing quality gates on new changes from day one, while addressing legacy issues at your own pace.
Code Reviews also gives you an objective diagnosis of your org’s health — surfacing issues you may not be aware of, with recommended actions to remedy them. Built-in dashboards track improvements over time, so you can measure progress, demonstrate impact to stakeholders, and build a credible plan for tackling legacy debt.
With some static analysis tools such as CodeScan, developers can annotate their code to suppress individual findings. This creates a way to bypass quality gates that’s difficult to spot and impossible to audit centrally.
Gearset takes a different approach. When a reviewer dismisses a finding, the dismissal is recorded with full context — who dismissed it, why, and when. Dismissed issues stay dismissed in subsequent scans, so they don’t resurface as noise. But the decision is always visible and auditable, giving leads and compliance teams confidence that nothing slipped through unchecked.
CodeScan’s self-hosted option requires you to manage your own server infrastructure and stay aligned with supported platform versions. CodeScan also offers a cloud-hosted option, but both paths require configuration and ongoing maintenance.
Gearset’s Code Reviews is fully cloud-based. You connect your Git provider, select your repositories, and start reviewing — with no infrastructure to manage and no version compatibility to track.
AI-generated code is non-deterministic — the output can differ every time. AI-based review solutions share this characteristic, and can miss inconsistencies or even introduce their own errors. Deterministic solutions like Gearset apply the same checks consistently on every change, evaluating against your org’s configuration, Salesforce’s well-architected guidance, and the OWASP Top 10.
Each Salesforce release introduces new patterns, APIs, and constraints. AI models take time to train on this new data. Gearset refreshes its rules in step with Salesforce releases, keeping your standards current without extra work.
When you use Code Reviews with Gearset Pipelines, reviews run automatically as part of each build. This adds a governance layer to your release process — enforcing quality gates and surfacing inline feedback before changes progress to the next environment.
Code Reviews integrates directly with GitHub, GitLab, Azure DevOps, and Bitbucket, so you can apply consistent checks without changing how your team collaborates.
Gearset uses clear, per-user pricing with no line-of-code charges or tier upgrades for Apex scanning. All Salesforce-specific checks are included as standard, and costs stay predictable as your team grows.
CodeScan charges based on lines of code scanned. This can mean costs may scale significantly as your codebase and number of orgs grow — and some customers have reported steep price increases at renewal. Gearset’s per-user model keeps costs predictable regardless of codebase size.
You connect your Git provider, choose your repositories, and Code Reviews starts running checks straight away. There’s no server configuration, no complex setup to manage, and no need to clear all your technical debt before you start — so your team gets immediate value.
Yes. Gearset is ISO 27001-certified and hosted on AWS with encryption in transit and at rest. Role-based access controls and detailed audit logs support governance, traceability, and compliance for regulated teams. You can learn more on our security and trust page.
Get a closer look at Gearset Code Reviews and see how it fits into your workflow