"The only additional software you truly NEED for Salesforce."
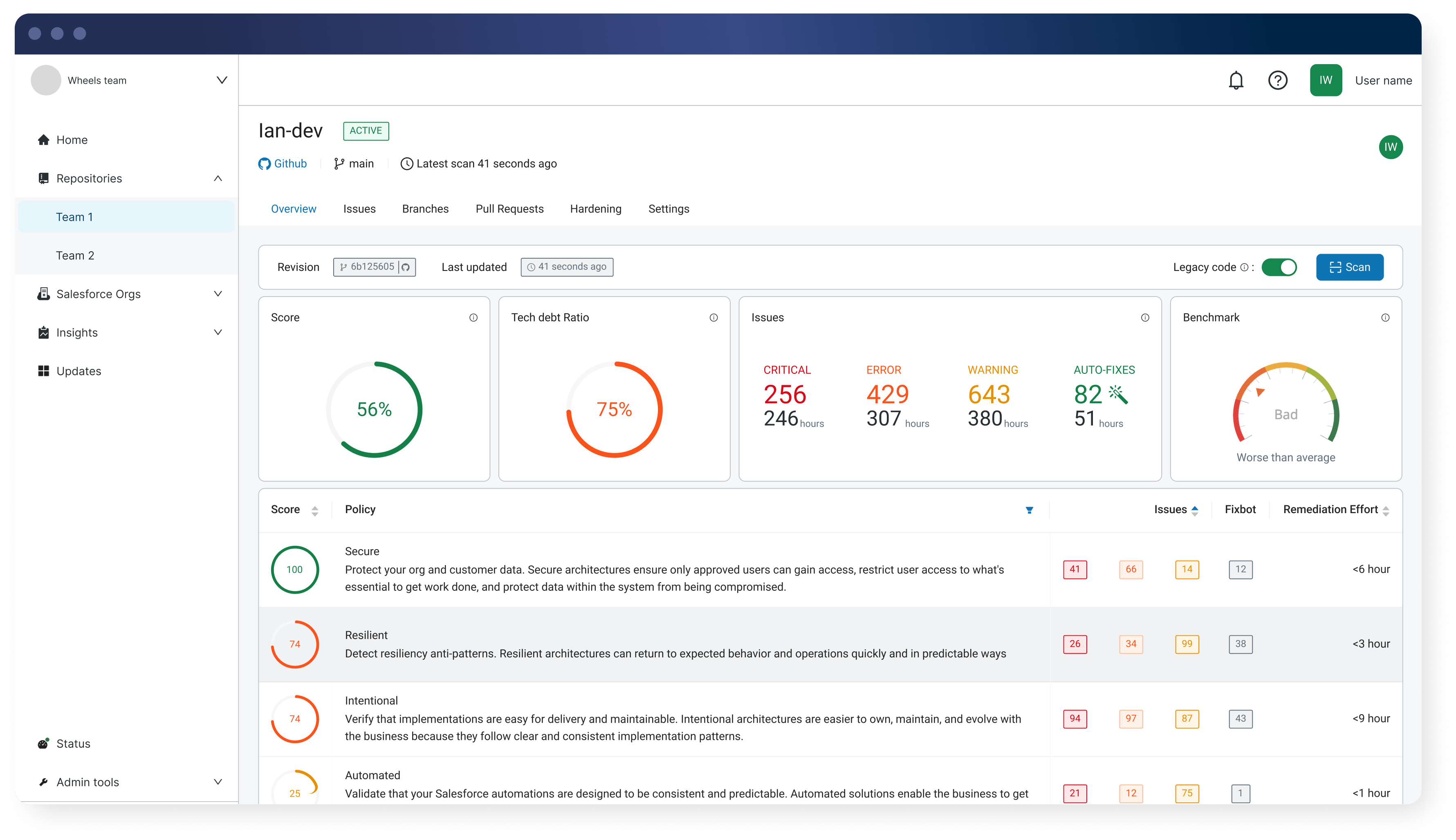
Apex-only scanning leaves blind spots. Catch every bad change across Apex, Flows, LWC, Agentforce & more with Gearset’s Salesforce-aware code reviews.
Gearset vs SonarQube
Apex-only scanning leaves blind spots. Catch every bad change across Apex, Flows, LWC, Agentforce & more with Gearset’s Salesforce-aware code reviews.

Code Reviews helps us catch issues earlier and our deployment success rate has improved massively. With Gearset, we know there won’t be issues when deploying to production.”
Lead DevOps Engineer, Ergon
-
-%
$-K
$-K
-+
-%
-
See why Salesforce teams trust Gearset’s accurate, Salesforce-aware code reviews to reduce triage, automate fixes, and ship safer deployments over tools like SonarQube.
Gearset Code Reviews was built for Salesforce, and understands your org, metadata, config, Flows and Apex — giving you accuracy that SonarQube can’t match.
As Salesforce evolves, from Apex updates to Agentforce, Gearset refreshes its rules automatically, keeping you aligned with the latest guidance — not outdated rulesets.
Gearset's Salesforce-aware analysis reduces false positives and separates tech debt from new issues — reducing noise and keeping reviews clear.
With Gearset Pipelines, code reviews run automatically as part of each build — keeping governance consistent and surfacing issues early in your release process.
Code Reviews flags and applies fixes automatically, removing repetitive work and speeding up reviews so your teams can focus on meaningful changes.
If AI code is entering your org, you can’t rely on AI to validate it. Gearset applies standards-based checks that are deterministic and don’t hallucinate.
Accurate insights give engineering and platform leaders visibility into development behavior, risk areas, and where technical debt needs attention.
“When you have almost 30 people pushing changes and only 2 to 3 people reviewing, they need as much help as they can get. Code Reviews has sped up our review process immensely, by flagging issues straight off the bat and helping us fix them.” — Ergon
Here’s what you should look for in a Salesforce code review solution — and how Gearset delivers:
Gearset is ISO 27001 certified and offers you enterprise-grade security. Your Salesforce data and metadata are encrypted in transit and at rest, hosted on the same AWS data centers trusted by Salesforce, with 24/7 intrusion detection. These security foundations support compliance requirements across regions and give teams of all sizes the freedom to move fast and innovate with confidence.
Get a closer look at Gearset Code Reviews and see how it fits into your workflow